Forums

Articles
Create
cancel
Showing results for 
Search instead for 
Did you mean: 

📊 Sprint velocity chart: Tracking team performance beyond Jira's native reports 🚀

Tracking scrum team velocity is essential for accurate sprint planning, but most teams struggle with incomplete metrics that don't reflect the full picture of sprint performance. If you're relying on basic story point totals without understanding scope changes, rollover patterns, or completion trends, you're missing critical insights that could transform your delivery predictability.

The Sprint Velocity Chart addresses this by providing comprehensive velocity analytics, including 10 essential metrics, trend analysis, and multi-team visibility - all on your Jira Dashboard.

👉 See it in action: Sprint Velocity Chart 📊 - explore the interactive example to test different configurations and see how it transforms velocity tracking.

But first, let's look at what's holding teams back with Jira's default approach.

The limitations of Jira's native chart

Jira includes a Velocity Chart within each Scrum board that shows committed vs. completed story points across past sprints. While this provides a basic snapshot, it falls short for teams serious about improving their delivery consistency.

Here's what's missing:

📍 Board-only access – The native Velocity Chart lives inside individual Scrum boards and can't be added to Jira Dashboards, making it impossible for stakeholders to view velocity alongside other key metrics.

📍 Single-team limitation – You can't aggregate velocity data across multiple teams or compare performance on one unified sprint velocity report, which is critical for scaled Agile environments.

📍 Shallow metrics – Jira's report tracks only initial commitment and completed work, completely ignoring scope changes, estimation updates, rollover work, and unfinished tasks that tell the real story of sprint health.

📍 No analysis tools – There are no trend lines, moving averages, targets, or drill-down capabilities to help you identify patterns or set performance benchmarks.

📍 Missing context – Without breakdowns by issue type, priority, or custom fields, you can't pinpoint what's actually driving velocity fluctuations or where bottlenecks occur.

For teams looking to move beyond basic committed vs. completed comparisons, there's a more comprehensive solution.

Powerful alternative: Sprint velocity chart by Broken Build

The Sprint Velocity Chart by Broken Build transforms how Agile teams track and improve their delivery performance. Unlike Jira's native report, this gadget lives directly on your Jira Dashboard and provides 10 comprehensive velocity metrics, including scope changes, rollover, unfinished work, and estimation adjustments.

Powerful alternative- Sprint velocity chart.png

What makes it powerful is its configurability. You can analyze velocity across multiple Scrum teams, drill into issue-level details, apply custom filters, and overlay trend lines and targets to measure performance against goals. Whether you're a Scrum Master optimizing a single team or a Delivery Leader managing program-level initiatives, this sprint velocity chart gadget adapts to your exact needs.

🎯 Key jobs-to-be-done:

  • Track sprint planning accuracy and identify consistent over- or under-commitment patterns

  • Monitor scope changes that impact sprint goals and team predictability

  • Compare scrum team velocity across multiple teams for program-level visibility

  • Set performance targets and measure sprint outcomes against capacity expectations

  • Uncover hidden inefficiencies through detailed breakdowns and issue-level analysis

Now let's explore the specific features that make this possible.

Sprint velocity chart: Key features & JTBD

The Sprint Velocity Chart provides a complete toolkit for understanding and improving your team's delivery patterns. Here are the five core features that transform basic velocity tracking into actionable sprint intelligence.

📊 Track 10 essential velocity metrics

Get a complete picture of sprint performance across one or multiple Scrum teams by monitoring all the metrics that matter: Initial commitment, Final commitment, Rollover, Total scope change, Added work, Removed work, Estimation change, Not completed work, Completed work (Initial), or Completed work. Unlike the basic committed vs. completed view in Jira's native chart, this sprint velocity graph in Jira shows exactly how your sprint evolved from planning to closure - whether you're analyzing a single team or comparing results across multiple teams aligned at the program level.

Track 10 essential velocity metrics.png

🎯 Why this helps:

  • Understand scope management – See precisely how much work was added or removed mid-sprint, revealing planning stability issues

  • Compare multi-team performance – Aggregate velocity data across multiple Scrum teams to spot trends, identify high-performing practices, and ensure program-level alignment

  • Track rollover patterns – Identify chronic problems with work carrying over between sprints, which signal capacity misalignment

  • Analyze estimation accuracy – Monitor increases and decreases in story point estimates to improve future sprint planning

  • Get transparency – Stakeholders see the full story behind sprint outcomes, not just final completed totals

  • Base decisions on reality – Make sprint retrospective discussions data-driven by referencing concrete metrics instead of assumptions

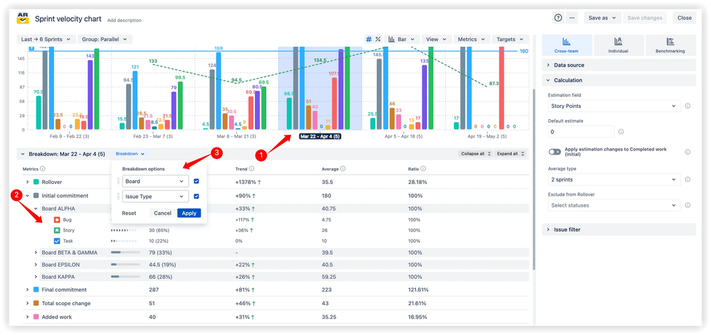
🔍 Deep analysis with breakdowns and issue lists

Select any sprint on your Sprint Velocity Chart in Jira Dashboard to access detailed breakdowns and issue-level visibility. Segment velocity data by any Jira field (issue type, priority, assignee, labels, custom fields) to understand what's driving your numbers. Apply nested breakdowns with up to two levels of grouping - like Board + Issue type - for multi-dimensional analysis. Plus, validate the underlying data by reviewing the exact issues that comprise each metric.

Deep analysis with breakdowns and issue lists.png

🎯 Why this helps:

  • Discover hidden patterns – Breakdowns reveal if specific issue types (like bugs) are consuming more velocity than expected

  • Validate data accuracy – The issue list ensures your sprint velocity report reflects actual Jira data with full transparency

  • Support retrospectives – Reference specific work items when discussing what went well or what needs improvement

  • Enable root cause analysis – Drill into categories to understand why velocity dropped or scope changed dramatically

  • Improve cross-team alignment – Compare breakdowns across teams to identify best practices or common challenges

🧩 Analyze each velocity metric individually

Dive deeper into sprint performance by examining any single velocity metric in isolation. Select metrics like Rollover, Final commitment, or Completed work under the Sprint Velocity Chart gadget to see detailed breakdowns across multiple sprints, including totals, trends, averages, and ratios. Drill down into related categories such as issue types or priorities for granular insights.

Analyze each velocity metric individually.png

🎯 Why this helps:

  • Spot concerning trends early – Track if rollover is increasing over time, signaling growing capacity issues

  • Focus retrospective discussions – Analyze one specific problem area (like scope removal) without data overload

  • Measure improvement initiatives – Monitor whether the changes you implemented actually reduced unfinished work

  • Benchmark team performance – Compare how individual metrics evolve as your team matures

🔢 Percentage-based (relative) view

Normalize velocity metrics with a percentage-based view that displays values as percentages up to 100% on the y-axis instead of absolute story points. Choose what counts as 100% for calculations (Initial or Final commitment), and visualize delivery consistency with the say/do ratio - the percentage of committed work actually delivered. This Sprint Velocity Report in Jira makes it easy to compare progress across sprints of different sizes.

Percentage-based (relative) view.png

🎯 Why this helps:

  • Compare different sprint sizes fairly – A 60-point sprint and a 100-point sprint become directly comparable using percentages

  • Track planning reliability – The say/do ratio shows if your team consistently delivers on commitments

  • Simplify stakeholder communication – "We completed 85% of committed work" is clearer than raw story point fluctuations

  • Measure consistency over growth – Focus on delivery reliability rather than just increasing velocity

📉 Moving average trend line

Track long-term delivery stability with a moving average trend line applied to completed work or any other velocity metric. The Sprint Velocity Graph in Jira smooths fluctuations by averaging results across a configurable number of sprints, revealing whether your team's output is increasing, decreasing, or staying consistent. Customize the number of sprints included in the calculation and choose the line style and color.

Moving average trend line - appcentral.png

🎯 Why this helps:

  • See beyond sprint-to-sprint noise – Smooth out one-off anomalies to understand your true delivery trajectory

  • Make realistic commitments – Base sprint planning on sustainable performance trends rather than best-case scenarios

  • Identify improvement or decline – Catch gradual velocity drops before they become critical problems

  • Support long-term planning – Use trend data to forecast capacity for upcoming quarters or releases

  • Validate process changes – Track if team improvements actually increased average velocity over time

💎 Value summary: These features work together to transform your Sprint Velocity Chart in Jira Dashboard from a simple retrospective tool into a strategic planning asset. Teams gain the visibility needed to continuously improve estimation accuracy, manage scope effectively, and deliver predictably - sprint after sprint.

How Sprint velocity chart works in action (Interactive example)

The best way to understand the Sprint Velocity Chart's power is to experience it yourself. The interactive example lets you explore real sprint data, adjust settings, test different configurations, and see how various features work together.

👉 Try the interactive demo: Sprint Velocity Report 📊 - select different velocity metrics, apply breakdowns, toggle trend lines, and experiment with relative views to see how each feature illuminates sprint performance.

You'll discover how quickly you can identify patterns, drill into problem areas, and extract insights that would take hours to compile manually from Jira's native reports.

Sprint velocity chart: Pro tips

Once you've mastered the basics, these advanced techniques will help you extract even more value from your sprint velocity tracking.

🎯 Use target lines for capacity allocation

Set horizontal target lines on your chart to represent planned team capacity for each sprint. This makes it immediately visible when the Final commitment exceeds available capacity - a warning sign for sprint overload. Compare completed work against the capacity target to identify when teams are under- or over-allocating effort, supporting better resource planning conversations.

🔄 Combine multiple metrics for deeper insights

Don't analyze velocity metrics in isolation. Layer Added work and Removed work together to understand the net impact of mid-sprint changes. Compare Rollover with Not completed work to see if problems are being pushed forward or properly resolved. These combinations reveal patterns that single metrics miss.

📅 Adjust sprint selection for different analyses

Use the flexible date filtering to analyze different timeframes based on your goal. Looking at the last 3-4 sprints reveals recent trends and the impact of recent changes, while examining 10+ sprints shows long-term patterns and seasonal variations. Adjust the window to match whether you're troubleshooting immediate issues or assessing strategic progress.

🎨 Customize "done" definitions to match workflow

Tailor what counts as completed work to reflect your team's actual process. Some teams consider work done when it enters QA, others when it's deployed to production. Configure the scrum velocity chart to align with your team's definition of done so that metrics accurately represent your sprint progress tracking standards.

Setting up the Sprint velocity chart on your Jira Dashboard

Sprint Velocity Chart is part of the Agile Velocity Charts app, available as a separate gadget or inside the Agile Reports & Gadgets bundle. Setup takes just a few minutes and requires no complex configuration.

Getting started is straightforward:

1️⃣ Navigate to your Jira Dashboard

2️⃣ Click the "Add gadget" button

3️⃣ Search for "Agile Velocity Charts"

4️⃣ Add and configure your settings

You're all set! Your Sprint Velocity Chart in the Jira Dashboard is now live and will automatically update as your team completes work, giving you real-time visibility into sprint performance.

🎯 Start tracking velocity that actually tells the story!

Understanding velocity isn't about celebrating high story point totals - it's about building predictability, managing scope effectively, and continuously improving how your team delivers value. With comprehensive sprint velocity tracking, retrospectives become focused on data instead of opinions, sprint planning becomes grounded in actual trends rather than optimism, and stakeholders gain confidence in delivery commitments.

The Sprint Velocity Chart by Broken Build gives you:

  • Complete visibility across 10 essential velocity metrics that show the full sprint story

  • Multi-team aggregation for program-level insights and cross-team comparisons

  • Drill-down capabilities that connect metrics to actual work items and categories

  • Trend analysis and targets that help you measure progress and set realistic goals

  • Dashboard integration that puts velocity alongside other critical Agile metrics

👉 Explore the interactive demo: Sprint Velocity Chart example 📊 - test configurations and see how the features work with real sprint data.

To use the Sprint Velocity Chart, install either the Agile Velocity Charts app as a standalone solution or choose the Agile Reports & Gadgets bundle for comprehensive reporting. Both options offer a 30-day free trial so you can fully evaluate the features, remain free for teams of up to 10 users, and require no credit card to start exploring.

🚀 Ready to move beyond basic velocity tracking? Install the Sprint Velocity Chart gadget on your Jira Dashboard today and start uncovering the insights that will help your team plan smarter, deliver consistently, and continuously improve.

Transform your sprint retrospectives from guesswork into data-driven improvement sessions - your team's predictability depends on it.

0 comments

Comment

Log in or Sign up to comment
TAGS
AUG Leaders

Atlassian Community Events